CRMplan - сделки / задания / расходы v.1.4
Совместимость
Метод активации
CRMplan - сделки / задания / расходы
Добавляйте сделки с вашими клиентами, создавайте задания и управляйте расходами вместе с модулем CRMplan.
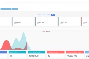
Основное
На основной странице выведена аналитика сделок и статистика по пользователям и клиентам.
Управляйте и анализируйте вашими сделками и заданиями.
Сделки
В сделках вы можете создавать новые сделки и назначать их пользователям. Так же добавлять клиента в эту сделку и назначать сумму этой сделки.
Задания
Добавляйте свои задания для разных групп менеджеров, а так же создавайте свои собственные типы заданий
Поиск сделок/заданий
Удобный поиск для сделок и заданий.
Dashboard (Рабочий стол)
Отображение списков на рабочем столе Dashboard в виде заметок.
Как установить?
1. Установите архив через менеджер расширений.
2. Обновите модификаторы.
3. Добавьте необходимые права для групп пользоваталей.
Похожие публикации
Партнёрские программы
Смотреть все1WIN ПАРТНЕРКА
BroPush - партнёрская программа для монетизации и заработке на сайтах
Партнерская программа Семяныча - Лучшая партнерка по CPA и CPC моделям
Обзор Partners House для монетизации сайтов и лендингов + отзывы вебмастеров
Магазин
Смотреть все
Бот для продажи VPN 3X-UI для Telegram
Telegram-бот для продажи VPN! Автоматизированный бот для продажи вашего...
Мониторинг хайп проектов на движке DLE
В данном скрипте есть возможность включить функцию чтобы пользователи сами...
Скрипт казино с 5 классическими играми.
Разработчики онлайн-казино, хотим поделиться отличной новостью: в январе мы...
Customer WishList / Избранные товары покупателей
Данный модуль позволяет просматривать избранные товары пользователей. Есть...
Меняем заголовок и favicon
Меняет favicon и title, при переходе пользователя на другую вкладку в браузере....








